Luna Duotec E 1.24 стартовая мощьность
-
АртО
- Забегающий
- Сообщения: 32
- Зарегистрирован: 10 ноя 2021, 17:12
- Откуда: Старый Оскол
- Мой котел: Baxi duo-tec e 1.24
Luna Duotec E 1.24 стартовая мощьность
Добрый день.
В качестве отопления используются ТП со смесительным узлом. Для гидравлической развязки котлового насоса и насоса ТП стоит перемычка с вентилем между подачей и обраткой в системе отопления. Параметр F18=01. Для регулирования температурой используется термостат 7104336 с установкой максимальной темп. подачи в 45град. Подключен уличный датчик, но пока не используется F06=01. Теплый пол состоит из 14 контуров с расходом 1,5 л/мин на контур.
Максимальная мощность котла по отоплению ограничена 12кВт. Проблема в том, что при старте котел запускается на все 24кВт, а потом пытается смоделировать горелку и понизить мощность. Но иногда котел вырубает горелку так и не набрав максимальную мощность на 40град подачи, а иногда нагрев подачу до 45-47 град уменьшает подачу до 39град и тоже отключает горелку.
Я так понимаю котел не успевает скинуть 24кВт на старте?
С бойлером таких проблем нет.
В качестве отопления используются ТП со смесительным узлом. Для гидравлической развязки котлового насоса и насоса ТП стоит перемычка с вентилем между подачей и обраткой в системе отопления. Параметр F18=01. Для регулирования температурой используется термостат 7104336 с установкой максимальной темп. подачи в 45град. Подключен уличный датчик, но пока не используется F06=01. Теплый пол состоит из 14 контуров с расходом 1,5 л/мин на контур.
Максимальная мощность котла по отоплению ограничена 12кВт. Проблема в том, что при старте котел запускается на все 24кВт, а потом пытается смоделировать горелку и понизить мощность. Но иногда котел вырубает горелку так и не набрав максимальную мощность на 40град подачи, а иногда нагрев подачу до 45-47 град уменьшает подачу до 39град и тоже отключает горелку.
Я так понимаю котел не успевает скинуть 24кВт на старте?
С бойлером таких проблем нет.
-
Steamboy
- Гуру
- Сообщения: 1290
- Зарегистрирован: 18 апр 2013, 14:52
- Откуда: Россия
- Мой котел: Baxi Nuvola 3 B40 240 Fi
- Благодарил (а): 31 раз
- Поблагодарили: 194 раза
- Возраст: 48
Luna Duotec E 1.24 стартовая мощьность
Как давно начались эти проблемы с тактованием котла?
фотку реальной обвязки приложите пжл... Я понял по-своему а кто-то поймёт иначе. И кто Вам такую схему собрал? Хотя бы гидрострелку поставили бы... и то не совсем выход для Вашей "глупой схемы отопления" одними только тёплыми полами, но всё же получше...АртО писал(а): 26 сен 2022, 09:55 Для гидравлической развязки котлового насоса и насоса ТП стоит перемычка с вентилем между подачей и обраткой в системе отопления.
ну это нормально... есть понятие точка розжига и точка минимального горения.АртО писал(а): 26 сен 2022, 09:55 Проблема в том, что при старте котел запускается на все 24кВт, а потом пытается смоделировать горелку и понизить мощность.
Это самый наиглупейший способ отопления дома.
сколько на рукоятке термосмесительного клапана тёплых полов установления температура воды?АртО писал(а): 26 сен 2022, 09:55 Но иногда котел вырубает горелку так и не набрав максимальную мощность на 40град подачи, а иногда нагрев подачу до 45-47 град уменьшает подачу до 39град и тоже отключает горелку.
Мои посты, это только мое мнение и оно не претендует быть единственным верным решением.
Любое решение остается за Вами.
Хотите поблагодарить нажмите лайк
Любое решение остается за Вами.
Хотите поблагодарить нажмите лайк
-
АртО
- Забегающий
- Сообщения: 32
- Зарегистрирован: 10 ноя 2021, 17:12
- Откуда: Старый Оскол
- Мой котел: Baxi duo-tec e 1.24
Luna Duotec E 1.24 стартовая мощьность
Термоклапан накручен на максимум 43 градуса. Тактовать начинает когда полы прогреты.
Отправлено спустя 16 минут 52 секунды:
По началу было прямое подключение контура отопления к ТП. Но так как после нагрева бойлера температура обратки около 60град, решил поставить смесительный узел, не подавая в полы такую температуру. Ну и пришлось гидравлически разделить насосы перемычкой 25 трубой с вентилем.
Отправлено спустя 16 минут 52 секунды:
По началу было прямое подключение контура отопления к ТП. Но так как после нагрева бойлера температура обратки около 60град, решил поставить смесительный узел, не подавая в полы такую температуру. Ну и пришлось гидравлически разделить насосы перемычкой 25 трубой с вентилем.
-
Steamboy
- Гуру
- Сообщения: 1290
- Зарегистрирован: 18 апр 2013, 14:52
- Откуда: Россия
- Мой котел: Baxi Nuvola 3 B40 240 Fi
- Благодарил (а): 31 раз
- Поблагодарили: 194 раза
- Возраст: 48
Luna Duotec E 1.24 стартовая мощьность
Сами ответили на свой вопрос... Котлу просто некуда сбрасывать (отводить, передавать) свою тепловую мощность. А комнатный термостат ему это разрешает...
Я же говорю отопление тёплыми полами полная глупость...
Отправлено спустя 2 минуты 57 секунд:
Короче говоря, ухудшили и без того худший вариант схемы отопления.АртО писал(а): 26 сен 2022, 11:18 По началу было прямое подключение контура отопления к ТП. Но так как после нагрева бойлера температура обратки около 60град, решил поставить смесительный узел, не подавая в полы такую температуру. Ну и пришлось гидравлически разделить насосы перемычкой 25 трубой с вентилем.
Мои посты, это только мое мнение и оно не претендует быть единственным верным решением.
Любое решение остается за Вами.
Хотите поблагодарить нажмите лайк
Любое решение остается за Вами.
Хотите поблагодарить нажмите лайк
-
АртО
- Забегающий
- Сообщения: 32
- Зарегистрирован: 10 ноя 2021, 17:12
- Откуда: Старый Оскол
- Мой котел: Baxi duo-tec e 1.24
Luna Duotec E 1.24 стартовая мощьность
Проблема в том, что не нужно 24кВт. В принципе мощность достаточна 12 кВт на отопление. А котел на старте выдает больше чем нужно.
Отправлено спустя 3 минуты 39 секунд:
А перемычка по сути та же гидрострелка в мини варианте.
Отправлено спустя 19 минут 51 секунду:
Если я укажу F18=00, а на термостате выставлю макс. температуру подачи градусов 50-60 изменит ли это ситуацию. Или котел вырубается по другим причинам? 1,5x14=21 л/мин=1,26 м3/час. Неужели мало?
Отправлено спустя 3 минуты 39 секунд:
А перемычка по сути та же гидрострелка в мини варианте.
Отправлено спустя 19 минут 51 секунду:
Если я укажу F18=00, а на термостате выставлю макс. температуру подачи градусов 50-60 изменит ли это ситуацию. Или котел вырубается по другим причинам? 1,5x14=21 л/мин=1,26 м3/час. Неужели мало?
-
Steamboy
- Гуру
- Сообщения: 1290
- Зарегистрирован: 18 апр 2013, 14:52
- Откуда: Россия
- Мой котел: Baxi Nuvola 3 B40 240 Fi
- Благодарил (а): 31 раз
- Поблагодарили: 194 раза
- Возраст: 48
Luna Duotec E 1.24 стартовая мощьность
Еще раз повторяю...
Переведу на понятный для Вас язык. Когда Вы заводите автомобиль скачок его оборотов двигателя в первые 1-2 секунды заскакивает под 2500-3000 оборотов, потом сразу же снижается до 1500 и далее до 650-800 оборотов ХХ.Steamboy писал(а): 26 сен 2022, 10:32 ну это нормально... есть понятие точка розжига и точка минимального горения.
Абсолютнейшее заблуждение с точки зрения гидравлики.
Отправлено спустя 7 минут 59 секунд:
потому что сложно отдавать туже величину тепла нагретому до той же самой температуры полу... и плюс вносит коррективы в работу термосмесительный клапан на насосной группе теплых полов.Steamboy писал(а): 26 сен 2022, 11:37 Котлу просто некуда сбрасывать (отводить, передавать) свою тепловую мощность.
У меня сейчас нет под рукой инструкции по параметрам... Подскажите пожалуйста что значит F18=00? Может правильно написать не F18=00 а Р18=00?
Последний раз редактировалось Steamboy 26 сен 2022, 12:29, всего редактировалось 1 раз.
Мои посты, это только мое мнение и оно не претендует быть единственным верным решением.
Любое решение остается за Вами.
Хотите поблагодарить нажмите лайк
Любое решение остается за Вами.
Хотите поблагодарить нажмите лайк
-
Starik
- Местный аксакал
- Сообщения: 7007
- Зарегистрирован: 27 ноя 2015, 22:41
- Откуда: Краснодарский край
- Мой котел: BAXI MAIN 5 14f
- Благодарил (а): 71 раз
- Поблагодарили: 772 раза
- Возраст: 59
Luna Duotec E 1.24 стартовая мощьность
??? Номер параметра не перепутал? Может надо значение Р16 изменить на низкотемпературный (там 01 ставят)?
-
Steamboy
- Гуру
- Сообщения: 1290
- Зарегистрирован: 18 апр 2013, 14:52
- Откуда: Россия
- Мой котел: Baxi Nuvola 3 B40 240 Fi
- Благодарил (а): 31 раз
- Поблагодарили: 194 раза
- Возраст: 48
Luna Duotec E 1.24 стартовая мощьность
Изменит... котёл выйдет из конденсационного режима.
Отправлено спустя 9 минут 5 секунд:
АртО, Вам нужно модифицировать свою СО и всё будет работать как надо...
Мои посты, это только мое мнение и оно не претендует быть единственным верным решением.
Любое решение остается за Вами.
Хотите поблагодарить нажмите лайк
Любое решение остается за Вами.
Хотите поблагодарить нажмите лайк
-
АртО
- Забегающий
- Сообщения: 32
- Зарегистрирован: 10 ноя 2021, 17:12
- Откуда: Старый Оскол
- Мой котел: Baxi duo-tec e 1.24
Luna Duotec E 1.24 стартовая мощьность
Да, параметр P16 80 или 45 град максимум. Возможно ли изменить систему со без установки радиаторов?
Отправлено спустя 16 минут 26 секунд:
А возможности понизить пусковую мощность нет на котле?
Отправлено спустя 12 минут 37 секунд:
И почему выключения происходят по разному? Если максимальная разрешённая температура 45, а котел выключается достигнув 40. А в другой раз уже при снижении мощности и падении температуры на подаче (т.е уже при модуляции)?
Отправлено спустя 16 минут 26 секунд:
А возможности понизить пусковую мощность нет на котле?
Отправлено спустя 12 минут 37 секунд:
И почему выключения происходят по разному? Если максимальная разрешённая температура 45, а котел выключается достигнув 40. А в другой раз уже при снижении мощности и падении температуры на подаче (т.е уже при модуляции)?
-
Steamboy
- Гуру
- Сообщения: 1290
- Зарегистрирован: 18 апр 2013, 14:52
- Откуда: Россия
- Мой котел: Baxi Nuvola 3 B40 240 Fi
- Благодарил (а): 31 раз
- Поблагодарили: 194 раза
- Возраст: 48
Luna Duotec E 1.24 стартовая мощьность
А вы что по этому поводу думаете? Какие у Вас мысли?
Нет... Еще раз повторяю, для тех, кто в танке
Разные тепловые режима котла, из-за разного тепловОго состояния пола и соответственно разные тенденции скорости изменения температуры воды при её нагреве....
А всё потому что теплый пол это не для отопления... это для комфорта!
Отправлено спустя 38 минут 45 секунд:
Что бы Вы уже были спокойны... проверьте давление газа на газовом клапане (позвав специалиста по наладке котлов) в динамике на минимальной мощности. Если оно соответствует инструкции, то Вы ничего не поделать уже не сможете.
Во-вторых, не ищите проблемы в котле их там нет. Есть проблема в правильности схемы отопления. А она у Вас не полноценная соответственно не правильная и не работает как должно ей работать...
Не отрицайте очевидного...
Мои посты, это только мое мнение и оно не претендует быть единственным верным решением.
Любое решение остается за Вами.
Хотите поблагодарить нажмите лайк
Любое решение остается за Вами.
Хотите поблагодарить нажмите лайк
-
АртО
- Забегающий
- Сообщения: 32
- Зарегистрирован: 10 ноя 2021, 17:12
- Откуда: Старый Оскол
- Мой котел: Baxi duo-tec e 1.24
Luna Duotec E 1.24 стартовая мощьность
Если для работы необходимы радиаторы, то для чего в котлах режим пониженной температуры 45град?
-
Starik
- Местный аксакал
- Сообщения: 7007
- Зарегистрирован: 27 ноя 2015, 22:41
- Откуда: Краснодарский край
- Мой котел: BAXI MAIN 5 14f
- Благодарил (а): 71 раз
- Поблагодарили: 772 раза
- Возраст: 59
Luna Duotec E 1.24 стартовая мощьность
Значит в нём выставлен режим 45, так?
Это вообще зачем так соорудили, какую цель преследовали?АртО писал(а): 26 сен 2022, 09:55Для гидравлической развязки котлового насоса и насоса ТП стоит перемычка с вентилем между подачей и обраткой в системе отопления.
Если изначально планировался низкотемпературный режим (только теплый пол), то зачем этот огород городили, не понятно. А ещё туда же узел подмеса с регулятором, да ещё и дополнительный насос. К стати, этот доп. насос один на все 14 контуров?
-
Steamboy
- Гуру
- Сообщения: 1290
- Зарегистрирован: 18 апр 2013, 14:52
- Откуда: Россия
- Мой котел: Baxi Nuvola 3 B40 240 Fi
- Благодарил (а): 31 раз
- Поблагодарили: 194 раза
- Возраст: 48
Luna Duotec E 1.24 стартовая мощьность
Для очень утеплённых домов и радиаторов большой площади (т.е. размеров и соот-но мощностей)АртО писал(а): 26 сен 2022, 17:20 Если для работы необходимы радиаторы, то для чего в котлах режим пониженной температуры 45град?
Отправлено спустя 2 минуты 42 секунды:
Обязательно... теплый пол для комфорта и только.
Ну и для экономии газа с КПД 107-110%
Последний раз редактировалось Steamboy 28 сен 2022, 09:56, всего редактировалось 1 раз.
Мои посты, это только мое мнение и оно не претендует быть единственным верным решением.
Любое решение остается за Вами.
Хотите поблагодарить нажмите лайк
Любое решение остается за Вами.
Хотите поблагодарить нажмите лайк
-
АртО
- Забегающий
- Сообщения: 32
- Зарегистрирован: 10 ноя 2021, 17:12
- Откуда: Старый Оскол
- Мой котел: Baxi duo-tec e 1.24
Luna Duotec E 1.24 стартовая мощьность
Изначально был доп. насос перед котлом 25-60. Расход воды в коллекторе оказался маленький. Поставил 25-80, начал продавливать 3-х ходовой клапан в котле, из-за чего вода шла в оба контура. А поскольку в полы 70-ти градусная вода не очень желательна, вынес 25-80 в смесительный узел. Перемычку с вентилем закрыл, собственно из-за него и тактовал котел. Включил уличный датчик, установил 15-ю кривую. Котел работает в конденсационном режиме. Кстати, когда греется бойлер конденсация тоже происходит, но гораздо меньше.Starik писал(а): 26 сен 2022, 18:32Значит в нём выставлен режим 45, так?Это вообще зачем так соорудили, какую цель преследовали?АртО писал(а): 26 сен 2022, 09:55Для гидравлической развязки котлового насоса и насоса ТП стоит перемычка с вентилем между подачей и обраткой в системе отопления.
Если изначально планировался низкотемпературный режим (только теплый пол), то зачем этот огород городили, не понятно. А ещё туда же узел подмеса с регулятором, да ещё и дополнительный насос. К стати, этот доп. насос один на все 14 контуров?
-
Starik
- Местный аксакал
- Сообщения: 7007
- Зарегистрирован: 27 ноя 2015, 22:41
- Откуда: Краснодарский край
- Мой котел: BAXI MAIN 5 14f
- Благодарил (а): 71 раз
- Поблагодарили: 772 раза
- Возраст: 59
Luna Duotec E 1.24 стартовая мощьность
Не совсем понимаю, для чего нужен был доп. насос. Котловой насос должен был справиться самостоятельно, наверное (посчитать надо было).
В принципе, после нагрева бойлера кипятка не так много в трубках оказывается. Это я к тому, что смесительный узел не нужен, полы не пострадают, то количество кипятка быстро остынет после переключения, не нанося вреда.
Думается, можно проверить без переделки системы, выкрутить (открыть) смеситель (да и доп. насос отключить, его крыльчатка не должна большое сопротивление дать, это по желанию).
-
Vallat
- Сообщения: 4
- Зарегистрирован: 21 дек 2018, 18:39
- Откуда: Мос.область
- Мой котел: DuoTec Compact 1.24
- Благодарил (а): 1 раз
Luna Duotec E 1.24 стартовая мощьность
Steamboy писал(а): 26 сен 2022, 10:32 для Вашей "глупой схемы отопления" одними только тёплыми полами
Странные у вас комментарии... Отопление теплым полом прекрасно работает и справляется со своей задачей без радиаторов - это раз. А если так, с инженерной точки зрения совсем необязательно городить огород и усложнять систему.
Такая схема предусмотрена производителями оборудования - это два.
Котел технически способен, причем комфортно для себя, работать в данном режиме - это три.
Гидрострелка, кстати, совсем не оптимальное решение для конденсатного котла (мягко говоря) - так как уменьшает дельту между подачей и обраткой и снижает эффективность.
У себя столкнулся с аналогичной ситуацией. Описанная проблема имеет корни совсем не в избыточной мощности котла - при модуляции 1 к 7 минималка это 3.7 кВт, значительно меньше теплосъема с теплых полов даже в небольшом доме. Здесь же ситуация исключительно программная и сидит в логике управления. После старта котел первые секунд ~30 работает на довольно высокой стартовой мощности, разгоняя температуру теплоносителя. Затем горелка начинает постепенно модулироваться вниз, T теплоносителя падает довольно быстро, но все равно не всегда успевает. Уже примерно через минуту от старта котел проверяет температуру, и если она не успела упасть ниже заданной в настройках - тушит горелку и ждет следующего цикла.
В текущей ситуации всего-то нужно было либо снизить стартовую мощность котла, либо, что еще проще - увеличить (либо сделать настраиваемым) период проверки. Ну или, если совсем по-умному - отслеживать температуру теплоносителя в динамике, и если T(t) < T(t-1) - не торопиться отключать горелку.
К сожалению, я не нашел способов сделать хоть что-то из вышеперечисленного. У себя просто выставил максимальное время между попытками (10 минут), обычно этого хватает чтобы полы чуть остыли и в следующую попытку котел успел смодулироваться до отсечки.
Отправлено спустя 25 минут 15 секунд:
Из практики - сломался моторчик трехходового клапана, котел погнал 80 градусов вместо бойлера в отопительный контур. И жарил так несколько часов, так как бойлер все не хотел нагреваться. Если бы не смесительные узлы, полиэтиленовые трубы ТП были бы не в восторге.Starik писал(а): 27 сен 2022, 17:06 смесительный узел не нужен, полы не пострадают, то количество кипятка быстро остынет после переключения, не нанося вреда.
-
Starik
- Местный аксакал
- Сообщения: 7007
- Зарегистрирован: 27 ноя 2015, 22:41
- Откуда: Краснодарский край
- Мой котел: BAXI MAIN 5 14f
- Благодарил (а): 71 раз
- Поблагодарили: 772 раза
- Возраст: 59
-
Steamboy
- Гуру
- Сообщения: 1290
- Зарегистрирован: 18 апр 2013, 14:52
- Откуда: Россия
- Мой котел: Baxi Nuvola 3 B40 240 Fi
- Благодарил (а): 31 раз
- Поблагодарили: 194 раза
- Возраст: 48
Luna Duotec E 1.24 стартовая мощьность
Капитан-очевидностьVallat писал(а): 31 окт 2022, 19:56 В текущей ситуации всего-то нужно было либо снизить стартовую мощность котла, либо, что еще проще - увеличить (либо сделать настраиваемым) период проверки. Ну или, если совсем по-умному - отслеживать температуру теплоносителя в динамике, и если T(t) < T(t-1) - не торопиться отключать горелку.
простые вещи... сложными словами... проще пишите пжл
Отправлено спустя 3 минуты 47 секунд:
никто в этом не сомневаетсяVallat писал(а): 31 окт 2022, 19:56 Такая схема предусмотрена производителями оборудования - это два.
Котел технически способен, причем комфортно для себя, работать в данном режиме - это три.
Ничего странного тут не вижу. Мой опыт показывает, что это ни есть хорошо и в повальном случае для большинства пользователей.
Отправлено спустя 1 минуту 7 секунд:
инженеры разные бывают
Отправлено спустя 15 минут 51 секунду:
Если бы Вы (капитан-очевидность) внимательнее читали, то я изначально написал в своём посте выше (цитирую ниже):Vallat писал(а): 31 окт 2022, 19:56 Гидрострелка, кстати, совсем не оптимальное решение для конденсатного котла (мягко говоря) - так как уменьшает дельту между подачей и обраткой и снижает эффективность.
Steamboy писал(а): 26 сен 2022, 10:32 Хотя бы гидрострелку поставили бы... и то не совсем выход для Вашей "глупой схемы отопления" одними только тёплыми полами, но всё же получше...
Мои посты, это только мое мнение и оно не претендует быть единственным верным решением.
Любое решение остается за Вами.
Хотите поблагодарить нажмите лайк
Любое решение остается за Вами.
Хотите поблагодарить нажмите лайк
-
intorion
- Сообщения: 1
- Зарегистрирован: 17 янв 2023, 23:48
- Откуда: Latvia
- Мой котел: De Dietrich MXP compact 24
Luna Duotec E 1.24 стартовая мощьность
У меня точно такая же проблема, и я понимаю что она присуща всем насосам с платами HAGCB3-BX01, это котлы baxi luna duo-tec compact 24, de dietrich max 24 compact и тд
Котел запускается сразу на 48% от стартовой мощности. Работает некоторое время, около 15 секунд, и начинает модулировать, но на подаче вода уже достигла 50.5 градусов,поэтому котел отключается При этом, есть вероятность что котел таки успеет стартануть и вода не перегреется, и тогда все прекрасно работает. пред стартовая цикруляция установлена на 10 минут.
Тоже не понимаю почему розжиг нельзя сделать на более малой мощности, и/или сделать задержку перед оценкой температуры.
Ограничение мощности котла даже на минимум ничего не меняет - котел все равно стартует на большой модуляции..
Котел запускается сразу на 48% от стартовой мощности. Работает некоторое время, около 15 секунд, и начинает модулировать, но на подаче вода уже достигла 50.5 градусов,поэтому котел отключается При этом, есть вероятность что котел таки успеет стартануть и вода не перегреется, и тогда все прекрасно работает. пред стартовая цикруляция установлена на 10 минут.
Тоже не понимаю почему розжиг нельзя сделать на более малой мощности, и/или сделать задержку перед оценкой температуры.
Ограничение мощности котла даже на минимум ничего не меняет - котел все равно стартует на большой модуляции..
-
revf
- Новичок
- Сообщения: 5
- Зарегистрирован: 08 мар 2023, 12:12
- Откуда: Москва
- Мой котел: BAXI Duo-Tec Compact 1.24
Luna Duotec E 1.24 стартовая мощьность
Такая же проблема и у меня. Котёл BAXI Duo-Tec Compact 1.24. (газопровод нам уже провели, но газ ещё не дали - поэтому пока отапливаюсь пропановыми балонами).
Тёплый пол, (без батарей). Площадь дома 90кв.м.. 8 контуров по 70 метров. Гидрострелки нет. Котёл находится далеко от коллектора - 13 метров.
Котёл работает только по уличному датчику (без термостата).
Температура настроена на кривую №11 (смотрите фото):
Проблема в том, что на 11 кривой котёл работает замечательно (поддерживает температуру и в бойлере и в доме), но температура в доме колеблется от 23° до 24° - что многовато (не совсем комфортно).
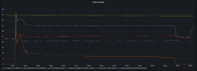
Если же выбрать кривую №10, то котёл при запуске на отопление начинает тактовать:
При уличной температуре -5°(как у нас в подмосковье сейчас) с обратки в котёл поступает теплоноситель 32,5°. После включения горелки температура теплоносителя на подаче за 23 секунды поднимается до 50,5°. Затем в течении следующих 24 секунд происходит плавное снижение мощности горелки (коректировка), но поскольку температура за это время успевает упасть всего до 42° (что видимо недостаточно), то горелка отключается и котёл ждёт следующего пуска (у меня настроено время между пусками 2 минуты). И так до бесконечности.
Если же запустить горелку на 11 кривой, а затем вручную перестроить котёл на 10 кривую, то тогда он прекрасно работает на 10 кривой неограниченно долгое время (до следующего перезапуска), и в доме держится комфортная температура 22°. Но на 10 кривой использовать отопление совместно с бойлером не получается - потому что после каждого переключения котла с нагрева бойлера на отопление котёл начинает снова тактовать.
Мне кажется это баг производителя. Если у вас такая же система отопления, как у меня, то этот котёл покупать нестоит.
Мне кажется, что исправить это может только производитель, если програмно (новой прошивкой): или снизит время розжига с 23 секунд хотя бы секунд до 15, или увеличит время корректировки мощности с 24 секунд хотя бы секунд до 35, или сделает и то и другое.
Температура настроена на кривую №11 (смотрите фото):
Проблема в том, что на 11 кривой котёл работает замечательно (поддерживает температуру и в бойлере и в доме), но температура в доме колеблется от 23° до 24° - что многовато (не совсем комфортно).
Если же выбрать кривую №10, то котёл при запуске на отопление начинает тактовать:
При уличной температуре -5°(как у нас в подмосковье сейчас) с обратки в котёл поступает теплоноситель 32,5°. После включения горелки температура теплоносителя на подаче за 23 секунды поднимается до 50,5°. Затем в течении следующих 24 секунд происходит плавное снижение мощности горелки (коректировка), но поскольку температура за это время успевает упасть всего до 42° (что видимо недостаточно), то горелка отключается и котёл ждёт следующего пуска (у меня настроено время между пусками 2 минуты). И так до бесконечности.
Если же запустить горелку на 11 кривой, а затем вручную перестроить котёл на 10 кривую, то тогда он прекрасно работает на 10 кривой неограниченно долгое время (до следующего перезапуска), и в доме держится комфортная температура 22°. Но на 10 кривой использовать отопление совместно с бойлером не получается - потому что после каждого переключения котла с нагрева бойлера на отопление котёл начинает снова тактовать.
Мне кажется это баг производителя. Если у вас такая же система отопления, как у меня, то этот котёл покупать нестоит.
Мне кажется, что исправить это может только производитель, если програмно (новой прошивкой): или снизит время розжига с 23 секунд хотя бы секунд до 15, или увеличит время корректировки мощности с 24 секунд хотя бы секунд до 35, или сделает и то и другое.
-
- Похожие темы
- Ответы
- Просмотры
- Последнее сообщение
-
- 4 Ответы
- 7736 Просмотры
-
Последнее сообщение ramus
-
- 31 Ответы
- 535 Просмотры
-
Последнее сообщение Bahus
-
- 1 Ответы
- 140 Просмотры
-
Последнее сообщение RADAR
-
- 5 Ответы
- 355 Просмотры
-
Последнее сообщение Starik
-
- 4 Ответы
- 515 Просмотры
-
Последнее сообщение maxlapshin
Кто сейчас на конференции
Сейчас этот форум просматривают: нет зарегистрированных пользователей и 6 гостей
Боты: Amazon [Bot]