Здравствуйте. Котел Luna duotec E 1.28 в связке с ZONT smart 2.0. Теплые полы. Площадь 120 кв.метров. На контуры теплого пола установлен смесительный узел с насосом. Смесительный узел в данный момент полностью открыт. Проблема: Котел разжигает горелку - поднимает температуру ТН до 45 градусов - начинает снижать температуру до указанной зонтом и выключает горелку не достигнув указанной температуры (примерно на 36 градусах). Всё это происходит в течении нескольких секунд. - далее уходит в паузу между запусками установленную в настройках котла. Спустя время ожидания ситуация повторяется.
Заметил, что данная ситуация происходит при установленной температуре теплоносителя 30 и ниже градусов. температура обратки порядка 28 градусов. При температуре ТН 31-32 градуса это происходит периодически (обычно после запуска нагрева бойлера ГВС). При требуемой температуре выше 33 градуса котел запускается нормально. Допускаю, что это связано с разницей температуры обратки и подачи.
Ограничена температура в контуре отопления 45 градусов
Максимальная мощность котла в контуре отопления ограничена минимальным значением (4.5 кВт) т.к. этого достаточно в данный период.
Является ли данная ситуация нормальной? При отключенном ZONT котел ведет себя точно так же. Весной мне не нужно греть ТН до 33+ градусов в полах - дома жарко. Ну и напрягает, что котел тактует какое-то время после перехода с режима ГВС на обогрев.
Поддержка Baxi ничего внятного не ответила (горячая линия). В идеале - мне бы держать весной и осенью в полах температуру порядка 28 градусов.
Luna duotec E 1.28 сразу выключает горелку
-
- Местный аксакал
- Сообщения: 6870
- Зарегистрирован: 27 ноя 2015, 22:41
- Откуда: Краснодарский край
- Мой котел: BAXI MAIN 5 14f
- Благодарил (а): 71 раз
- Поблагодарили: 762 раза
- Возраст: 59
Luna duotec E 1.28 сразу выключает горелку
Так и должно быть, ведь теплу деваться некуда, полы не успевают поглощать. После нагрева бойлера котел и трубы очень горячие, на смесительном узле лучше температуру ограничить, полагаю (до 28, если так хочется).filin писал(а): 19 апр 2024, 11:51Ну и напрягает, что котел тактует какое-то время после перехода с режима ГВС на обогрев.
-
- Сообщения: 3
- Зарегистрирован: 19 апр 2024, 10:52
- Откуда: Санкт-Петербург
- Мой котел: Luna dou tec e 1.28
- Благодарил (а): 1 раз
Luna duotec E 1.28 сразу выключает горелку
Спасибо.Starik писал(а): 19 апр 2024, 13:26 Так и должно быть, ведь теплу деваться некуда, полы не успевают поглощать. После нагрева бойлера котел и трубы очень горячие, на смесительном узле лучше температуру ограничить, полагаю (до 28, если так хочется).
1 - Получается существует минимальная разница температуры подачи и обратки при которой котел работать может и для теплых полов это не очень подходит. Но возникает вопрос - зачем котел начинает запускаться, если разница между подачей и обраткой недостаточно большая
2 - Не вредно ли котлу такое тактование по несколько часов в демисезонье? Хотя может и измой он будет так же работать.
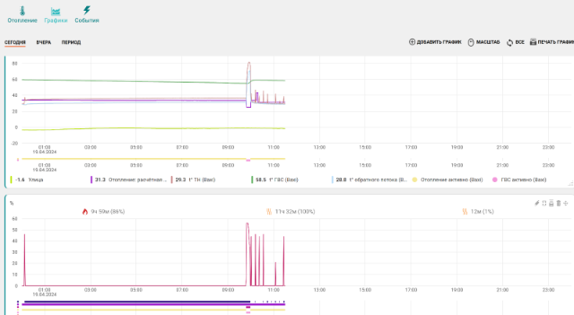
Вот сейчас посмотрел - он с 13 часов не может запуститься (уже больше почти 4 часа). Температура обратки и подачи отличается почти на 4 градуса. Точно это нормальный режим работы для конденсационного котла? Фото графика прилагаю.
-
- Местный аксакал
- Сообщения: 6870
- Зарегистрирован: 27 ноя 2015, 22:41
- Откуда: Краснодарский край
- Мой котел: BAXI MAIN 5 14f
- Благодарил (а): 71 раз
- Поблагодарили: 762 раза
- Возраст: 59
Luna duotec E 1.28 сразу выключает горелку
filin писал(а): 19 апр 2024, 16:50Но возникает вопрос - зачем котел начинает запускаться, если разница между подачей и обраткой недостаточно большая

Зонты с их графиками - такое себе развлечение, мило выглядит, но в большинстве случаев - ни о чем (это про графики), имхо.

Не переживай, котлы не на столько нежные.filin писал(а): 19 апр 2024, 16:502 - Не вредно ли котлу такое тактование по несколько часов в демисезонье?
-
- Завсегдатай
- Сообщения: 207
- Зарегистрирован: 12 окт 2022, 23:20
- Откуда: челяба
- Мой котел: BAXI ECO4s 24
- Благодарил (а): 1 раз
- Поблагодарили: 19 раз
Luna duotec E 1.28 сразу выключает горелку
У тебя есть зонт, датчики позволяют много чего настроить правильно. А так же есть параметры котла min и max....тоже помогают в настройках.filin писал(а): 19 апр 2024, 16:50Спасибо.Starik писал(а): 19 апр 2024, 13:26 Так и должно быть, ведь теплу деваться некуда, полы не успевают поглощать. После нагрева бойлера котел и трубы очень горячие, на смесительном узле лучше температуру ограничить, полагаю (до 28, если так хочется).
1 - Получается существует минимальная разница температуры подачи и обратки при которой котел работать может и для теплых полов это не очень подходит. Но возникает вопрос - зачем котел начинает запускаться, если разница между подачей и обраткой недостаточно большая
2 - Не вредно ли котлу такое тактование по несколько часов в демисезонье? Хотя может и измой он будет так же работать.
Вот сейчас посмотрел - он с 13 часов не может запуститься (уже больше почти 4 часа). Температура обратки и подачи отличается почти на 4 градуса. Точно это нормальный режим работы для конденсационного котла? Фото графика прилагаю.
-
- Сообщения: 3
- Зарегистрирован: 19 апр 2024, 10:52
- Откуда: Санкт-Петербург
- Мой котел: Luna dou tec e 1.28
- Благодарил (а): 1 раз
Luna duotec E 1.28 сразу выключает горелку
Греет на +5 от заданной - это где-то в мозгах у него зашито? Или это изменяемый параметр? 5 градусов для теплых полов - приличная вилка) Но если это особенность газового котла - буду как-то выкручиваться. Например расписанием в настройках зонта (использовать инертность теплых полов).
-
- Местный аксакал
- Сообщения: 6870
- Зарегистрирован: 27 ноя 2015, 22:41
- Откуда: Краснодарский край
- Мой котел: BAXI MAIN 5 14f
- Благодарил (а): 71 раз
- Поблагодарили: 762 раза
- Возраст: 59
-
- Похожие темы
- Ответы
- Просмотры
- Последнее сообщение
Кто сейчас на конференции
Сейчас этот форум просматривают: нет зарегистрированных пользователей и 1 гость
Боты: Google [Bot]