Неудача при попытке настроить Zont на котле Baxi Luna 3 Comfort
-
Shurkec
- Бывалый
- Сообщения: 75
- Зарегистрирован: 15 окт 2022, 12:53
- Откуда: Балашиха
- Мой котел: Baxi Luna 3 Comfort
- Благодарил (а): 34 раза
- Поблагодарили: 4 раза
Неудача при попытке настроить Zont на котле Baxi Luna 3 Comfort
Добрый день. есть небольшой дом, 128 кв.м. Отопление через радиаторы, теплых полов нет. Недавно подключили к дому газ, до этого дом отапливался электрокотлом, который управлялся по Zont. Но также был заранее установлен газовый котел Baxi Luna 3 Comfort, его и запустили на днях (электрокотел будет резервным). В своё время были приобретены 2 девайса: адаптер Open Therm и Zont Connect для Baxi. Все это было смонтировано в отдельный бокс специалистом в ожидании подключения газа. К сожалению этот специалист не дождался этого великого момента и уехал. Вчера был приглашен другой специалист, который удалил из бокса 1-й девайс, т. е. адаптер. С его слов он там не нужен, поскольку устройство Zont Connetc выполняет все его функции. Хотелось бы здесь выяснить - это действительно так и адаптер не нужен? Или все-таки мастер не прав?
В сухом остатке - запустить zont на газовом котле (в отличие от электрического) так и не удалось. Точнее частично. Вроде устройство видит котел, все хорошо. Но работает как-то странно. Во-первых есть задержка с момента выдачи команды до реакции котла. Т. е. допустим я поднимаю температуру гвс и если электрокотел реагировал почти сразу, то газовый ждет до минуты. Во-вторых - котлу абсолютно пофигу на режим отопления и вот здесь самая большая проблема. По сути котел живет свой жизнью. Включается режим отопления где-то секунд на 30, потом выключается и ждет 2-3 минут, потом по кругу. И котел работает практически постоянно в любом режиме. Комнатный датчик, присоединенный к котлу, показывает 24,5. Выставляю режим Эконом (20 градусов). Ожидаю, что котел как бы не должен работать, потому как всё уже, нагрел дом, мне достаточно. Но котел всё равно включается, горит пламя горелки, 30 секунд, потом опять пауза. Это разве нормально? Zont подключался по инструкции с официального сайта, версия прошивки 154. В чем может быть проблема?
P.S. До подключения zont параметр Ambon был выставлен в 0 (по теплоносителю), с Зонтом выставили в 1. Соответственно параметр Module был выставлен также в 1. Сейчас Зонт отключен, оба эти параметра в 0. Температура теплоносителя 34 градуса, в доме тепло. Можно выставить хоть 30 градусов - котел все равно шпарит 30 секунд с паузой в 2,5 минуты, ему пофигу. Может дело не в Зонте, а в котле? Что там еще нужно настроить?
В сухом остатке - запустить zont на газовом котле (в отличие от электрического) так и не удалось. Точнее частично. Вроде устройство видит котел, все хорошо. Но работает как-то странно. Во-первых есть задержка с момента выдачи команды до реакции котла. Т. е. допустим я поднимаю температуру гвс и если электрокотел реагировал почти сразу, то газовый ждет до минуты. Во-вторых - котлу абсолютно пофигу на режим отопления и вот здесь самая большая проблема. По сути котел живет свой жизнью. Включается режим отопления где-то секунд на 30, потом выключается и ждет 2-3 минут, потом по кругу. И котел работает практически постоянно в любом режиме. Комнатный датчик, присоединенный к котлу, показывает 24,5. Выставляю режим Эконом (20 градусов). Ожидаю, что котел как бы не должен работать, потому как всё уже, нагрел дом, мне достаточно. Но котел всё равно включается, горит пламя горелки, 30 секунд, потом опять пауза. Это разве нормально? Zont подключался по инструкции с официального сайта, версия прошивки 154. В чем может быть проблема?
P.S. До подключения zont параметр Ambon был выставлен в 0 (по теплоносителю), с Зонтом выставили в 1. Соответственно параметр Module был выставлен также в 1. Сейчас Зонт отключен, оба эти параметра в 0. Температура теплоносителя 34 градуса, в доме тепло. Можно выставить хоть 30 градусов - котел все равно шпарит 30 секунд с паузой в 2,5 минуты, ему пофигу. Может дело не в Зонте, а в котле? Что там еще нужно настроить?
-
Shurkec
- Бывалый
- Сообщения: 75
- Зарегистрирован: 15 окт 2022, 12:53
- Откуда: Балашиха
- Мой котел: Baxi Luna 3 Comfort
- Благодарил (а): 34 раза
- Поблагодарили: 4 раза
Неудача при попытке настроить Zont на котле Baxi Luna 3 Comfort
Starik, стоят 2 насоса, на 1 и 2 этаж.
-
Andrey I
- Бывалый
- Сообщения: 62
- Зарегистрирован: 27 сен 2022, 23:44
- Откуда: Сосновый Бор
- Мой котел: BAXI LUNA-3 Comfort 1.310 Fi
- Благодарил (а): 27 раз
- Поблагодарили: 2 раза
Неудача при попытке настроить Zont на котле Baxi Luna 3 Comfort
Подскажите, а какой режим работы сейчас у Вас - по температуре в помещении?Shurkec писал(а): 02 ноя 2022, 12:06 Всем помогавшим мне в настройке автоматики огромное спасибо! Вроде как всё работает нормально, хотя возможно неоптимально. Есть ещё к чему стремиться. Вот как на данный момент работает котёл:
Screenshot_2022-11-02-11-42-12-679_com.microline.zont.jpg
Не часто ли тактует котёл? Не совсе понятен график "Режим отопления" - что это означает если 3/4 времени горелка котла не работает?
Сейчас максимальная температура теплоносителя на котле выставлена 45 градусов. Я так понимаю правильнее будет её поднять до 55-60, а Зонт уже сам разберётся сколько ставить потому как ПЗА включена.
И ещё хотел бы узнать - в инструкции сказано что лучше увеличить "время выбега насоса котла" - это время которое работает насос после отключения горелки о котором как раз выше писал мне Starik, ? Параметр F17, сейчас 3 минуты стоит, лучше выставить на максимум чтобы насос работал постоянно?
Гистерезис 0,2 градуса - может увеличить?
И какой суточный расход газа примерно (если не секрет)?
Спасибо
BAXI LUNA-3 COMFORT 1.310 Fi
-
Shurkec
- Бывалый
- Сообщения: 75
- Зарегистрирован: 15 окт 2022, 12:53
- Откуда: Балашиха
- Мой котел: Baxi Luna 3 Comfort
- Благодарил (а): 34 раза
- Поблагодарили: 4 раза
Неудача при попытке настроить Zont на котле Baxi Luna 3 Comfort
Andrey I, в приложении выставлена сейчас температура 23,8 градуса. Это много, фактическая судя по камере видонаблюдения на альтернативный термометр 22,7. Связано с тем что датчик расположен неудачно - на потолке 1-го этажа в коридоре. Грубо говоря фактическая температура на 1 градус ниже чем по датчику. В доме сейчас никто ни живёт, поэтому можно опустить на 1,5-2 градуса. Такую температуру держу как раз чтобы понять расход газа. Точную цифру могу сказать только в пятницу. Но тут следует учесть, что у меня ещё работает циркуляционный насос на ГВС и полотенцесушители, что пожалуй лишнее когда в доме никто ни живёт. В пятницу отпишусь по замерам.
-
Andrey I
- Бывалый
- Сообщения: 62
- Зарегистрирован: 27 сен 2022, 23:44
- Откуда: Сосновый Бор
- Мой котел: BAXI LUNA-3 Comfort 1.310 Fi
- Благодарил (а): 27 раз
- Поблагодарили: 2 раза
Неудача при попытке настроить Zont на котле Baxi Luna 3 Comfort
Shurkec,
Спасибо, просто интересно, так как сам сейчас в таком же режиме «наблюдения и подбора оптимального режима» работы СО. Свою рециркуляцию полотенцесушителей отключил и ГВС на бойлер соответсвенно тоже.
Zonta нет, приходится приезжать и смотреть самому. У Вас конечно удобнее в этом смысле мониторить. Ну как есть… Но тоже задумался над автоматикой - очень полезный девайс!)
Спасибо, просто интересно, так как сам сейчас в таком же режиме «наблюдения и подбора оптимального режима» работы СО. Свою рециркуляцию полотенцесушителей отключил и ГВС на бойлер соответсвенно тоже.
Zonta нет, приходится приезжать и смотреть самому. У Вас конечно удобнее в этом смысле мониторить. Ну как есть… Но тоже задумался над автоматикой - очень полезный девайс!)
BAXI LUNA-3 COMFORT 1.310 Fi
-
Starik
- Местный аксакал
- Сообщения: 7432
- Зарегистрирован: 27 ноя 2015, 22:41
- Откуда: Краснодарский край
- Мой котел: BAXI MAIN 5 14f
- Благодарил (а): 73 раза
- Поблагодарили: 819 раз
- Возраст: 59
Неудача при попытке настроить Zont на котле Baxi Luna 3 Comfort
Которые молотят не выключаясь, так?
А теперь, как там в телешоу говорят: внимание, вопрос!
Может у тебя хитрая схема подключения тех двух насосов и они отключаются по воле термостата? Не думаю, а значит F17 надо ставить 240 (это минут, т.е. 4 часа).
Отправлено спустя 2 минуты 35 секунд:
Обратись к tsv63, у него девайс качественный и ценник сильно гуманнее, имхо.
-
Shurkec
- Бывалый
- Сообщения: 75
- Зарегистрирован: 15 окт 2022, 12:53
- Откуда: Балашиха
- Мой котел: Baxi Luna 3 Comfort
- Благодарил (а): 34 раза
- Поблагодарили: 4 раза
Неудача при попытке настроить Zont на котле Baxi Luna 3 Comfort
Andrey I, я только в последнее время стал задумываться как всё работает. Так то уже одну зиму пережил. Циркуляционный насос на ГВС подключил через умную розетку. Его постоянная работа (пока) это больше мои фобии. Чё-т напугали меня сильно с легионеллой. Насос работает, вода циркулирует. А отключу - температура понизится до комфортной для размножения бактерии. Возможно я не прав и напрасно драматизирую. Отключение насоса конечно даст экономию газа.
Starik, нет, никакой хитрой схемы подключения нет. Зачем останавливать насос через 3 минуты не понимаю. Логика подсказывает что он должен работать. В прошлую зиму проводил эксперимент - циркуляционные насосы поставил на минимальную скорость (сейчас на средней). Так вот - с понижением скорости котёл стал включаться чаще, т.е. радиаторы остывали быстрее. А тут всего 3 минуты работы. Так что буду увеличивать время, спасибо.
Starik, нет, никакой хитрой схемы подключения нет. Зачем останавливать насос через 3 минуты не понимаю. Логика подсказывает что он должен работать. В прошлую зиму проводил эксперимент - циркуляционные насосы поставил на минимальную скорость (сейчас на средней). Так вот - с понижением скорости котёл стал включаться чаще, т.е. радиаторы остывали быстрее. А тут всего 3 минуты работы. Так что буду увеличивать время, спасибо.
-
Starik
- Местный аксакал
- Сообщения: 7432
- Зарегистрирован: 27 ноя 2015, 22:41
- Откуда: Краснодарский край
- Мой котел: BAXI MAIN 5 14f
- Благодарил (а): 73 раза
- Поблагодарили: 819 раз
- Возраст: 59
Неудача при попытке настроить Zont на котле Baxi Luna 3 Comfort
когда два насоса молотят, третий не должен стоять в сторонке. Считаю так правильнее.
-
Shurkec
- Бывалый
- Сообщения: 75
- Зарегистрирован: 15 окт 2022, 12:53
- Откуда: Балашиха
- Мой котел: Baxi Luna 3 Comfort
- Благодарил (а): 34 раза
- Поблагодарили: 4 раза
Неудача при попытке настроить Zont на котле Baxi Luna 3 Comfort
Так ведь так и было для электрокотла - там ещё 3-й насос был. Сейчас я его отключил, потому как он мешал работе 3-х ходовому клапану газового котла. Возможно он и электрокотлу мешал, но я только недавно это заметил.Starik писал(а): 02 ноя 2022, 17:09 когда два насоса молотят, третий не должен стоять в сторонке. Считаю так правильнее
-
Shurkec
- Бывалый
- Сообщения: 75
- Зарегистрирован: 15 окт 2022, 12:53
- Откуда: Балашиха
- Мой котел: Baxi Luna 3 Comfort
- Благодарил (а): 34 раза
- Поблагодарили: 4 раза
Неудача при попытке настроить Zont на котле Baxi Luna 3 Comfort
Итак, подведу итог всех своих настроек и экспериментов. В итоге на данный момент моя система может работать в 2-х режимах:
1. По цифровой шине, псевдорелейный режим отключен. Вчера ночью был такой график: Котёл тактовал каждые 10 мин, горелка включалась не надолго (2-3 минуты). Но зато практически неизменная температура в помещении. График ровный, красивый, вроде и придраться не к чему.
2. Псевдорелейный режим, гистерезис 0,2 (при заданной 23,5): Вот тут как видно от чрезмерного тактования котла избавился полностью. Вроде это то к чему я стремился.
Исходные данные для всех режимов: температура ТН 55 градусов. Мощность котла и на отопление и на гвс 50%. У меня котел мощностью 24 квт, а дом всего лишь 128 кв. м., т. е. явно переизбыток мощности. На 100% мощности происходил резкий скачок модуляции, из трубы в первые 5-10 сек валил то ли пар, то ли дым, сейчас такого нет. В псевдорелейном режиме модуляция повышается плавно, выходит на пиковую мощность и плавно нагревает теплоноситель. По достижению 55 градусов горелка отключается (по инерции температура поднимается еще на 2-3 градуса). Но при гистерезисе 0,2 (фактически интервал 0,6 градуса) дом не успевает прогреться до нужной температуры (23,7, а фактически до 23,8), поэтому через некоторое время запускается 2-й цикл прогрева. Как видно из графика паузу достаточно долгие, до 2-х часов. Сейчас на улице около 0, в морозы будет чаще включаться. Но я думаю гистерезис 0,2 это перебор, 0,1 оптимальнее, сейчас пробую эту цифру.
Что в итоге. Вроде как добился чего хотел. Но если раньше тактование в 10 мин напрягало, то теперь напрягают длинные паузы. Судя по тому что я прочитал во-первых такое тактование (в 10 мин) совсем не трагедия и для котла это нормально, иначе бы так не закладывалось на производстве. Во-вторых - длинные паузы в мороз могут привести к образованию конденсата, а это уже реальная проблема.
Для себя решил так - в межсезонье, когда на улице относительно тепло, буду пользоваться 2-м режимом (псевдорелейным). В морозы пожалуй лучше будет 1-й вариант с тактованием каждые 10 мин.
1. По цифровой шине, псевдорелейный режим отключен. Вчера ночью был такой график: Котёл тактовал каждые 10 мин, горелка включалась не надолго (2-3 минуты). Но зато практически неизменная температура в помещении. График ровный, красивый, вроде и придраться не к чему.
2. Псевдорелейный режим, гистерезис 0,2 (при заданной 23,5): Вот тут как видно от чрезмерного тактования котла избавился полностью. Вроде это то к чему я стремился.
Исходные данные для всех режимов: температура ТН 55 градусов. Мощность котла и на отопление и на гвс 50%. У меня котел мощностью 24 квт, а дом всего лишь 128 кв. м., т. е. явно переизбыток мощности. На 100% мощности происходил резкий скачок модуляции, из трубы в первые 5-10 сек валил то ли пар, то ли дым, сейчас такого нет. В псевдорелейном режиме модуляция повышается плавно, выходит на пиковую мощность и плавно нагревает теплоноситель. По достижению 55 градусов горелка отключается (по инерции температура поднимается еще на 2-3 градуса). Но при гистерезисе 0,2 (фактически интервал 0,6 градуса) дом не успевает прогреться до нужной температуры (23,7, а фактически до 23,8), поэтому через некоторое время запускается 2-й цикл прогрева. Как видно из графика паузу достаточно долгие, до 2-х часов. Сейчас на улице около 0, в морозы будет чаще включаться. Но я думаю гистерезис 0,2 это перебор, 0,1 оптимальнее, сейчас пробую эту цифру.
Что в итоге. Вроде как добился чего хотел. Но если раньше тактование в 10 мин напрягало, то теперь напрягают длинные паузы. Судя по тому что я прочитал во-первых такое тактование (в 10 мин) совсем не трагедия и для котла это нормально, иначе бы так не закладывалось на производстве. Во-вторых - длинные паузы в мороз могут привести к образованию конденсата, а это уже реальная проблема.
Для себя решил так - в межсезонье, когда на улице относительно тепло, буду пользоваться 2-м режимом (псевдорелейным). В морозы пожалуй лучше будет 1-й вариант с тактованием каждые 10 мин.
-
Andrey I
- Бывалый
- Сообщения: 62
- Зарегистрирован: 27 сен 2022, 23:44
- Откуда: Сосновый Бор
- Мой котел: BAXI LUNA-3 Comfort 1.310 Fi
- Благодарил (а): 27 раз
- Поблагодарили: 2 раза
Неудача при попытке настроить Zont на котле Baxi Luna 3 Comfort
Shurkec,
Спасибо за подробный отчет, но все же есть несколько вопросов):
1. По режимам работы: первый - по температуре теплоносителя, второй - по температуре в помещении?
2. Во втором режиме разве горелка отключается при достижении температуры теплоносителя? Или все таки при достижении установленной температуры в помещении 23.7 или 23.8?
3. Как то можно регулировать гистерезис на котле?
4. Если у котла есть электронная модуляция как работает котел при занижении мощности? Есть ли вообще необходимость в занижении мощности при наличии электронной модуляции пламени? За счет чего снижается расход газа при занижении мощности?
5. Удалось ли замерить расход газа?)
Спасибо
Спасибо за подробный отчет, но все же есть несколько вопросов):
1. По режимам работы: первый - по температуре теплоносителя, второй - по температуре в помещении?
2. Во втором режиме разве горелка отключается при достижении температуры теплоносителя? Или все таки при достижении установленной температуры в помещении 23.7 или 23.8?
3. Как то можно регулировать гистерезис на котле?
4. Если у котла есть электронная модуляция как работает котел при занижении мощности? Есть ли вообще необходимость в занижении мощности при наличии электронной модуляции пламени? За счет чего снижается расход газа при занижении мощности?
5. Удалось ли замерить расход газа?)
Спасибо
BAXI LUNA-3 COMFORT 1.310 Fi
-
Shurkec
- Бывалый
- Сообщения: 75
- Зарегистрирован: 15 окт 2022, 12:53
- Откуда: Балашиха
- Мой котел: Baxi Luna 3 Comfort
- Благодарил (а): 34 раза
- Поблагодарили: 4 раза
Неудача при попытке настроить Zont на котле Baxi Luna 3 Comfort
Andrey I,
Оба режима по температуре в помещении. Но для 1-го режима можно еще включить ПЗА и тогда будет еще учитываться температура с погодного сервера (у меня отдельного уличного датчика нет).Andrey I писал(а): 06 ноя 2022, 22:28 1. По режимам работы: первый - по температуре теплоносителя, второй - по температуре в помещении?
Либо так, либо так, но в основном по достижению предельной температуры ТН, у меня 55. К этому моменту радиаторы еще не успевают прогреть помещение до заданной температуры. Поэтому горелка отключается, проходит пауза 12-14 минут и котел включается вновь и опять подогревает ТН и заодно температуру в помещении. И так пока не достигнет заданной температуры. Чем выше гистерезис - тем большее число тактов будет. Ну или нужно поднять предельную температуру повыше, например до 60. Но радиаторы уж очень горячие тогда.Andrey I писал(а): 06 ноя 2022, 22:28 2. Во втором режиме разве горелка отключается при достижении температуры теплоносителя? Или все таки при достижении установленной температуры в помещении 23.7 или 23.8?
Никак. Только в приложении. И будет он работать только в псевдорелейном режиме.
Я занизил мощность исходя из таких соображений (взято с другого форума):Andrey I писал(а): 06 ноя 2022, 22:28 4. Если у котла есть электронная модуляция как работает котел при занижении мощности? Есть ли вообще необходимость в занижении мощности при наличии электронной модуляции пламени? За счет чего снижается расход газа при занижении мощности?
Это не было первоочередной задачей. Но за эти 2 дня активно читая этот и другой известный форум я понял что разница если и будет, то небольшой. Главной задачей было минимизация тактования котла.
-
Starik
- Местный аксакал
- Сообщения: 7432
- Зарегистрирован: 27 ноя 2015, 22:41
- Откуда: Краснодарский край
- Мой котел: BAXI MAIN 5 14f
- Благодарил (а): 73 раза
- Поблагодарили: 819 раз
- Возраст: 59
Неудача при попытке настроить Zont на котле Baxi Luna 3 Comfort
Слово гистерезис в переводе - запаздывание. Относительно датчиков температуры его можно считать характеристикой чувствительности датчика. Чем меньше значение этого самого гистерезиса, тем чувствительнее датчик.
Тактование - не приемлемый термин для обычных котлов, имхо, его "придумали" для конденсационных.
-
Shurkec
- Бывалый
- Сообщения: 75
- Зарегистрирован: 15 окт 2022, 12:53
- Откуда: Балашиха
- Мой котел: Baxi Luna 3 Comfort
- Благодарил (а): 34 раза
- Поблагодарили: 4 раза
Неудача при попытке настроить Zont на котле Baxi Luna 3 Comfort
Ну тут я имел ввиду тактование в процессе достижения значения температуры, полученной с применением гистерезиса. Т.е. у меня базовая 24,5, гистерезис 0,2, т.е. котел должен протопить помещение до 24,7. Но сделать это за один цикл не успевает, ибо температура ТН только 55 градусов. Сделал бы 60 или даже 65 - может быть сумел бы и за одно включение прогреть, не знаю. Я сейчас при наступлении холодов хочу попробовать гистерезис 0, тогда у меня будет температурный интервал 24,4-24,6, т.е. всего 0,2 градуса. Тогда, скорее всего, котел будет догонять эти 0,2 градуса за одно включение. Правда и включаться он будет чаще, но точно не каждые 10 мин. Сейчас на ближайшую неделю вообще обещают до +9 градусов, т.е. вот такой вариант работы через гистерезис с включением котла максимум 1 раз в час меня полностью устраивает, чем включение каждые 10 мин - нафига оно мне такое?Starik писал(а): 07 ноя 2022, 10:44 Слово гистерезис в переводе - запаздывание. Относительно датчиков температуры его можно считать характеристикой чувствительности датчика. Чем меньше значение этого самого гистерезиса, тем чувствительнее датчик.
Кстати, вот работа котла с гистерезисом 0,1 за прошедшую ночь (в доме сейчас никого нет, поэтому можно сказать лабораторные условия
Но опять-таки, в холодную зиму паузы будут скорее всего существенно меньше. Или я вообще перейду на 10-минутное тактование, чтобы не образовывался конденсат (хотя пока плохо представляю условия его образования).
-
Andrey I
- Бывалый
- Сообщения: 62
- Зарегистрирован: 27 сен 2022, 23:44
- Откуда: Сосновый Бор
- Мой котел: BAXI LUNA-3 Comfort 1.310 Fi
- Благодарил (а): 27 раз
- Поблагодарили: 2 раза
Неудача при попытке настроить Zont на котле Baxi Luna 3 Comfort
Shurkec,
Не совсем понимаю, зачем тогда эти режимы и эта система нужны (zont я так понимаю) если у котла есть выносная панель с такими же фактически режимами. Для более точной настройки режима работы? Удобство контроля и мониторинга понятно - это очень круто. По моим наблюдениям по работе с выносной панелью все происходит примерно так же как и у Вас)))
Температура в помещении установлена 20 градусов: включается котел на обогрев примерно раз в два часа при температуре 20 градусов, отключается при 20.1, по инерции доходит иногда до 20.2 (если дверью входной особо не дергать)))
Не совсем понимаю, зачем тогда эти режимы и эта система нужны (zont я так понимаю) если у котла есть выносная панель с такими же фактически режимами. Для более точной настройки режима работы? Удобство контроля и мониторинга понятно - это очень круто. По моим наблюдениям по работе с выносной панелью все происходит примерно так же как и у Вас)))
Температура в помещении установлена 20 градусов: включается котел на обогрев примерно раз в два часа при температуре 20 градусов, отключается при 20.1, по инерции доходит иногда до 20.2 (если дверью входной особо не дергать)))
BAXI LUNA-3 COMFORT 1.310 Fi
-
Shurkec
- Бывалый
- Сообщения: 75
- Зарегистрирован: 15 окт 2022, 12:53
- Откуда: Балашиха
- Мой котел: Baxi Luna 3 Comfort
- Благодарил (а): 34 раза
- Поблагодарили: 4 раза
Неудача при попытке настроить Zont на котле Baxi Luna 3 Comfort
Andrey I,
Мне в котельной смонтировали сразу 2 котла - электрический и газовый. В ожидании газа 1 год проработал электрический котел (хотя если взять стоимость подключения газа + газовый котел, то экономия далеко не очевидна, но здесь конечно не об этом). Так вот - сразу смонтировали 2 Зонта - на электрический и газовый. Опять-таки неочевидное решение, зачем 2? Может можно было как-то одним обойтись, просто перебросив провода на котлах? Ну что сделано - то сделано. В итоге у меня есть и Zont H-1 и Baxi Zont Connect. А раз поставили - значит нужно было их оба настроить. Я на данный момент в доме проживаю не постоянно, где-то через день наведываюсь, поэтому мне желательно понимать что там и как с котлом, поэтому и поставил удаленное управление через Zont.
Выносная панель есть у Baxi, у электрокотла нет. Но опять-таки эту панель нужно было куда-то выносить и крепить где-то на стене. С датчиками проще. Если никуда не выносить, а оставить на котле -тогда можно регулировать по температуре ТН, но это наверно не самый правильный вариант.
Но если у вас панель удобно размещена и вы постоянно проживаете в доме, тогда вам наверно все эти Зонты ни к чему. Я бы наверно не ставил. Функциональность и возможности у Зонта конечно побогаче, но под мои нужды хватило бы и панели.
Мне в котельной смонтировали сразу 2 котла - электрический и газовый. В ожидании газа 1 год проработал электрический котел (хотя если взять стоимость подключения газа + газовый котел, то экономия далеко не очевидна, но здесь конечно не об этом). Так вот - сразу смонтировали 2 Зонта - на электрический и газовый. Опять-таки неочевидное решение, зачем 2? Может можно было как-то одним обойтись, просто перебросив провода на котлах? Ну что сделано - то сделано. В итоге у меня есть и Zont H-1 и Baxi Zont Connect. А раз поставили - значит нужно было их оба настроить. Я на данный момент в доме проживаю не постоянно, где-то через день наведываюсь, поэтому мне желательно понимать что там и как с котлом, поэтому и поставил удаленное управление через Zont.
Выносная панель есть у Baxi, у электрокотла нет. Но опять-таки эту панель нужно было куда-то выносить и крепить где-то на стене. С датчиками проще. Если никуда не выносить, а оставить на котле -тогда можно регулировать по температуре ТН, но это наверно не самый правильный вариант.
Но если у вас панель удобно размещена и вы постоянно проживаете в доме, тогда вам наверно все эти Зонты ни к чему. Я бы наверно не ставил. Функциональность и возможности у Зонта конечно побогаче, но под мои нужды хватило бы и панели.
-
Andrey I
- Бывалый
- Сообщения: 62
- Зарегистрирован: 27 сен 2022, 23:44
- Откуда: Сосновый Бор
- Мой котел: BAXI LUNA-3 Comfort 1.310 Fi
- Благодарил (а): 27 раз
- Поблагодарили: 2 раза
Неудача при попытке настроить Zont на котле Baxi Luna 3 Comfort
Shurkec,
Спасибо, что делитесь бесценным личным опытом!)
Я в доме тоже не проживаю, но знать что там происходит с отоплением, котлом и температурой необходимо! Вот и приходится пока приезжать каждый день - проверять. Хорошо что живу не очень далеко. Но в отпуск уезжать как то стремновато: то свет вырубится, то газ, да мало ли чего может произойти… тьфу три раза.
Вот и думаю как дистанционный режим организовать.
Starik недавно рекомендовал обратиться к tsv63.
Или еще думал хотя бы установить WiFi датчик температуры - хоть так смотреть, что тепло есть, значит работает все)
Спасибо, что делитесь бесценным личным опытом!)
Я в доме тоже не проживаю, но знать что там происходит с отоплением, котлом и температурой необходимо! Вот и приходится пока приезжать каждый день - проверять. Хорошо что живу не очень далеко. Но в отпуск уезжать как то стремновато: то свет вырубится, то газ, да мало ли чего может произойти… тьфу три раза.
Вот и думаю как дистанционный режим организовать.
Starik недавно рекомендовал обратиться к tsv63.
Или еще думал хотя бы установить WiFi датчик температуры - хоть так смотреть, что тепло есть, значит работает все)
BAXI LUNA-3 COMFORT 1.310 Fi
-
Shurkec
- Бывалый
- Сообщения: 75
- Зарегистрирован: 15 окт 2022, 12:53
- Откуда: Балашиха
- Мой котел: Baxi Luna 3 Comfort
- Благодарил (а): 34 раза
- Поблагодарили: 4 раза
Неудача при попытке настроить Zont на котле Baxi Luna 3 Comfort
Andrey I,
У меня в виде дополнительного контроля стоят камеры видеонаблюдения. Недорогие модели от Xiaomi. У меня в доме есть роутер с мобильным интернетом, вот через него и работают. Одна из них в котельной - чисто визуально посмотреть/послушать что там происходит. Тоже какой-никакой контроль. И несколько умных розеток - на скважинный насос, на циркуляционный насос (чтобы напрасно не гонял воду по точкам водоразбора), на греющий кабель (пока включаю только когда по ночам холодно, потом будет постоянно).
У меня в виде дополнительного контроля стоят камеры видеонаблюдения. Недорогие модели от Xiaomi. У меня в доме есть роутер с мобильным интернетом, вот через него и работают. Одна из них в котельной - чисто визуально посмотреть/послушать что там происходит. Тоже какой-никакой контроль. И несколько умных розеток - на скважинный насос, на циркуляционный насос (чтобы напрасно не гонял воду по точкам водоразбора), на греющий кабель (пока включаю только когда по ночам холодно, потом будет постоянно).
-
Deniska_82
- Сообщения: 4
- Зарегистрирован: 05 ноя 2022, 01:43
- Откуда: Саранск
- Мой котел: Baxi Luna 3 1.310 fi
- Поблагодарили: 1 раз
Неудача при попытке настроить Zont на котле Baxi Luna 3 Comfort
У меня все начиналось один в один. В наличии baxi Luna 3 1.310 и zont connect. Все подключил, вставил сим карту в zont. Активировал симку. Увидел в приложении zont и внешнюю температуру штатного датчика и все на этом. Средний индикатор оранжевого цвета не горит. Не видит zont котла хоть тресни. Часа 3 ковырялся, пока случайно не выбрал в настройках в личном кабинете, во вкладке Настройка термостата нужное назначение Вход 1 и Вход 2. До этого стояли по умолчанию иные параметры, которые по видимому не давали технической возможности поженить котел и зонт. Поставил как на картинке и сразу все заработало. Как было куда не вспомню.
-
Shurkec
- Бывалый
- Сообщения: 75
- Зарегистрирован: 15 окт 2022, 12:53
- Откуда: Балашиха
- Мой котел: Baxi Luna 3 Comfort
- Благодарил (а): 34 раза
- Поблагодарили: 4 раза
Неудача при попытке настроить Zont на котле Baxi Luna 3 Comfort
Deniska_82,
входы у меня были настроены правильно и Зонт котел видел. Вообще как мне кажется Зонт мастер настроил правильно, а вот настройки самого котла - нет. Но он потом и сам сказал что не работал с такими котлами. Ну и пожалуй главная его ошибка - он подключил панель управления не к котлу, а к Зонту. Такая возможность есть, так работает, так удобно, все видно. Я тоже так подключил. Но проблема в том, что при таком режиме работы настройки котла не сохраняются. По крайней мере я не смог этого добиться. Хотя в приложении есть опция "Внешняя панель". И включал, и выключал, и сохранял - крутил, вертел, но никак. Мучился-мучился, плюнул, подсоединил напрямую панель, выставил все настройки, котле даже не включал, потом отсоединил панель, подсоединил Зонт и вот тогда все стало работать как задумывалось. Вот скорее всего и у мастера не получалось потому как настройки к котлу не применялись. Честно говоря разбираться почему панель так некорректно работает не хочу, меня пока все устраивает.
входы у меня были настроены правильно и Зонт котел видел. Вообще как мне кажется Зонт мастер настроил правильно, а вот настройки самого котла - нет. Но он потом и сам сказал что не работал с такими котлами. Ну и пожалуй главная его ошибка - он подключил панель управления не к котлу, а к Зонту. Такая возможность есть, так работает, так удобно, все видно. Я тоже так подключил. Но проблема в том, что при таком режиме работы настройки котла не сохраняются. По крайней мере я не смог этого добиться. Хотя в приложении есть опция "Внешняя панель". И включал, и выключал, и сохранял - крутил, вертел, но никак. Мучился-мучился, плюнул, подсоединил напрямую панель, выставил все настройки, котле даже не включал, потом отсоединил панель, подсоединил Зонт и вот тогда все стало работать как задумывалось. Вот скорее всего и у мастера не получалось потому как настройки к котлу не применялись. Честно говоря разбираться почему панель так некорректно работает не хочу, меня пока все устраивает.
-
Bahus
- Главный администратор

- Сообщения: 12969
- Зарегистрирован: 24 июл 2012, 13:05
- Откуда: Пенза
- Мой котел: Пензенская ТЭЦ-1
- Благодарил (а): 82 раза
- Поблагодарили: 1683 раза
- Возраст: 45
Неудача при попытке настроить Zont на котле Baxi Luna 3 Comfort
Ну это, какбэ, чётко в инструкции на странице 10 прописано.
Для обеспечения обмена данными по цифровой шине OpenTherm между котлом и термостатом в Настройках
термостата нужно обязательно указать
назначение для Входа №2 – «ОТ-адаптер, радиомодуль или не используется»:
В ЛС отвечаю только по работе форума
Илья Бахталин
АСЦ BAXI "Санфорт". г. Пенза
Подключение к Зонту - bahus1980
Илья Бахталин
АСЦ BAXI "Санфорт". г. Пенза
Подключение к Зонту - bahus1980
-
Shurkec
- Бывалый
- Сообщения: 75
- Зарегистрирован: 15 окт 2022, 12:53
- Откуда: Балашиха
- Мой котел: Baxi Luna 3 Comfort
- Благодарил (а): 34 раза
- Поблагодарили: 4 раза
Неудача при попытке настроить Zont на котле Baxi Luna 3 Comfort
После почти годовой эксплуатации котла пришел к выводу, что возможно его регулировка через Zont - не самое лучшее решение. Причина - появление синевы на теплообменнике из-за конденсата. Установленный на моем Зонте превдорелейный режим меня как бы полностью устраивал. Проблема в том, что ТН остывает быстрее, чем остывает дом. В итоге его температура вполне может опуститься до 30 градусов и ниже, прежде чем котел опять включиться на отопление. Возможно регулировка по температуре ТН решила бы проблему, правда котел будет чаще тактовать и наверно это тоже плохо. Если настраивать котел через выносную панель управления, то там есть такая возможность. Можно также выставить время между включениями котла, правда максимум 10 мин. Но наверно 5 включений котла в час - это все-таки не чрезмерное тактование. Но зато не будет перепада температуры ТН.
Но проблема в том что почему-то мой Зон не дает мне возможность регулировать котел по ТН. Там в настройках датчиков есть такое меню: Но если я выбираю теплоноситель, там либо "Не назначено", либо опять комнатный датчик. Получается Зонт не видит этот датчик, а котел видит?
Но проблема в том что почему-то мой Зон не дает мне возможность регулировать котел по ТН. Там в настройках датчиков есть такое меню: Но если я выбираю теплоноситель, там либо "Не назначено", либо опять комнатный датчик. Получается Зонт не видит этот датчик, а котел видит?
-
Bahus
- Главный администратор

- Сообщения: 12969
- Зарегистрирован: 24 июл 2012, 13:05
- Откуда: Пенза
- Мой котел: Пензенская ТЭЦ-1
- Благодарил (а): 82 раза
- Поблагодарили: 1683 раза
- Возраст: 45
Неудача при попытке настроить Zont на котле Baxi Luna 3 Comfort
Для регулировки по теплоносителю необходимо отключить комнатные датчики. В смысле в настройках их отключить.
В ЛС отвечаю только по работе форума
Илья Бахталин
АСЦ BAXI "Санфорт". г. Пенза
Подключение к Зонту - bahus1980
Илья Бахталин
АСЦ BAXI "Санфорт". г. Пенза
Подключение к Зонту - bahus1980
-
Shurkec
- Бывалый
- Сообщения: 75
- Зарегистрирован: 15 окт 2022, 12:53
- Откуда: Балашиха
- Мой котел: Baxi Luna 3 Comfort
- Благодарил (а): 34 раза
- Поблагодарили: 4 раза
Неудача при попытке настроить Zont на котле Baxi Luna 3 Comfort
Я отключил датчик по воздуху, но теплоносителе ничего не поменялось - тот же комнатный датчик остался.Bahus писал(а): 09 окт 2023, 10:52 Для регулировки по теплоносителю необходимо отключить комнатные датчики. В смысле в настройках их отключить.
-
konoplya89
- Бывалый
- Сообщения: 52
- Зарегистрирован: 08 июл 2022, 16:30
- Откуда: Саранск
- Мой котел: Baxi NUVOLA-3 Comfort 240 Fi
- Благодарил (а): 2 раза
Неудача при попытке настроить Zont на котле Baxi Luna 3 Comfort
Shurkec,
Добрый день! Помогите решить похожую проблему.
Газовый котел Baxi NUVOLA-3 COMFORT 240 Fi с подключенной автоматикой BAXI Connect+ работает по температуре воздуха.
Площадь помещения 140м2
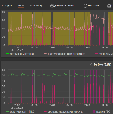
Выдает графики во вложении.
Установлена температура 19, гистерезис установлен 1. При наборе температуры 20 котел отключается как положено, после этого горелка начинает включаться очень часто как видно на графике.
В промежутке между вкючениями пробовал перезагружать автоматику, помогло избавиться от частого включения горелки но после очередного отключения котла по температуре 20, горелка опять начала часто включаться
Добрый день! Помогите решить похожую проблему.
Газовый котел Baxi NUVOLA-3 COMFORT 240 Fi с подключенной автоматикой BAXI Connect+ работает по температуре воздуха.
Площадь помещения 140м2
Выдает графики во вложении.
Установлена температура 19, гистерезис установлен 1. При наборе температуры 20 котел отключается как положено, после этого горелка начинает включаться очень часто как видно на графике.
В промежутке между вкючениями пробовал перезагружать автоматику, помогло избавиться от частого включения горелки но после очередного отключения котла по температуре 20, горелка опять начала часто включаться
-
Shurkec
- Бывалый
- Сообщения: 75
- Зарегистрирован: 15 окт 2022, 12:53
- Откуда: Балашиха
- Мой котел: Baxi Luna 3 Comfort
- Благодарил (а): 34 раза
- Поблагодарили: 4 раза
Неудача при попытке настроить Zont на котле Baxi Luna 3 Comfort
konoplya89, добрый день. А что у вас в настройках цифровой шины?
-
konoplya89
- Бывалый
- Сообщения: 52
- Зарегистрирован: 08 июл 2022, 16:30
- Откуда: Саранск
- Мой котел: Baxi NUVOLA-3 Comfort 240 Fi
- Благодарил (а): 2 раза
Неудача при попытке настроить Zont на котле Baxi Luna 3 Comfort
Настройки котла не менял, все по умолчанию...Shurkec писал(а): 13 окт 2023, 10:39 konoplya89, добрый день. А что у вас в настройках цифровой шины?
-
Shurkec
- Бывалый
- Сообщения: 75
- Зарегистрирован: 15 окт 2022, 12:53
- Откуда: Балашиха
- Мой котел: Baxi Luna 3 Comfort
- Благодарил (а): 34 раза
- Поблагодарили: 4 раза
Неудача при попытке настроить Zont на котле Baxi Luna 3 Comfort
konoplya89, чёт у меня не такое. А у вас есть там что-то типа "Псевдорелейный режим"?
-
konoplya89
- Бывалый
- Сообщения: 52
- Зарегистрирован: 08 июл 2022, 16:30
- Откуда: Саранск
- Мой котел: Baxi NUVOLA-3 Comfort 240 Fi
- Благодарил (а): 2 раза
Неудача при попытке настроить Zont на котле Baxi Luna 3 Comfort
Читал про это, но не нашел такой режим...Shurkec писал(а): 13 окт 2023, 12:59 konoplya89, чёт у меня не такое. А у вас есть там что-то типа "Псевдорелейный режим"?
Может мощность котла слишком большая? Я смотрю вы настройки котла меняли.
-
Shurkec
- Бывалый
- Сообщения: 75
- Зарегистрирован: 15 окт 2022, 12:53
- Откуда: Балашиха
- Мой котел: Baxi Luna 3 Comfort
- Благодарил (а): 34 раза
- Поблагодарили: 4 раза
Неудача при попытке настроить Zont на котле Baxi Luna 3 Comfort
Да, часть настроек нужно там задавать и Зонт на них никак повлиять не может. У меня стало работать именно при включении этого режима. А у вас судя по всему он работает по установленному параметру F18. Вот попробуйте посмотреть какой он у вас и какое время между тактованиями.
-
konoplya89
- Бывалый
- Сообщения: 52
- Зарегистрирован: 08 июл 2022, 16:30
- Откуда: Саранск
- Мой котел: Baxi NUVOLA-3 Comfort 240 Fi
- Благодарил (а): 2 раза
Неудача при попытке настроить Zont на котле Baxi Luna 3 Comfort
F18 выставлен 03Shurkec писал(а): 13 окт 2023, 14:07Да, часть настроек нужно там задавать и Зонт на них никак повлиять не может. У меня стало работать именно при включении этого режима. А у вас судя по всему он работает по установленному параметру F18. Вот попробуйте посмотреть какой он у вас и какое время между тактованиями.
-
- Похожие темы
- Ответы
- Просмотры
- Последнее сообщение
-
- 19 Ответы
- 7367 Просмотры
-
Последнее сообщение nik_golubev
-
- 1 Ответы
- 10956 Просмотры
-
Последнее сообщение Starik
-
- 4 Ответы
- 212 Просмотры
-
Последнее сообщение Architectorus
-
- 2 Ответы
- 385 Просмотры
-
Последнее сообщение dregvodaster
-
- 15 Ответы
- 2189 Просмотры
-
Последнее сообщение Сервис
Кто сейчас на конференции
Сейчас этот форум просматривают: нет зарегистрированных пользователей и 1 гость
Боты: Yandex [Bot]