прерывистая работа котла Luna Duo tech с контроллером Zont
-
kaspb
- Новичок
- Сообщения: 8
- Зарегистрирован: 06 апр 2018, 09:15
- Откуда: St.-Petersburg
- Мой котел: Luna Duo tech 28
прерывистая работа котла Luna Duo tech с контроллером Zont
Доброго дня! столкнулся с таким вопросом.
котел управляется через Zont по open term. Периодически 1 раз в день, реже 2 раза в день начинает работать как на картинке .
т.е. часто включается и выключается. является ли такая работа штатной, проблемной для "нормального самочувствия котла". куда посмотреть, что изменить в настройках, чтобы такая тактовая работа ушла?
котел управляется через Zont по open term. Периодически 1 раз в день, реже 2 раза в день начинает работать как на картинке .
т.е. часто включается и выключается. является ли такая работа штатной, проблемной для "нормального самочувствия котла". куда посмотреть, что изменить в настройках, чтобы такая тактовая работа ушла?
-
Gidravlik
- Бывалый
- Сообщения: 68
- Зарегистрирован: 20 апр 2018, 22:44
- Откуда: Глубинка
- Поблагодарили: 10 раз
прерывистая работа котла Luna Duo tech с контроллером Zont
Проверьте перемычку комнатного термостата на колодке М1, если не стоит поставьте. Зайдите в F параметры котла присвойте параметру F10 значение 02
-
kaspb
- Новичок
- Сообщения: 8
- Зарегистрирован: 06 апр 2018, 09:15
- Откуда: St.-Petersburg
- Мой котел: Luna Duo tech 28
прерывистая работа котла Luna Duo tech с контроллером Zont
Gidravlik, большое спасибо!!!!! в связи с окончанием отопительного сезона с наступлением Мая - отложил этот вопрос до нового отопительного сезона. Честно, Были сомнения, по предложенному варианту действий, поскольку в момент установки ZONT - котел выдавал ошибку, которая убралась только после снятия перемычки. Вчера все сделал по-рекомендации - все работает на 5+ ровно, без скачков!
-
kaspb
- Новичок
- Сообщения: 8
- Зарегистрирован: 06 апр 2018, 09:15
- Откуда: St.-Petersburg
- Мой котел: Luna Duo tech 28
прерывистая работа котла Luna Duo tech с контроллером Zont
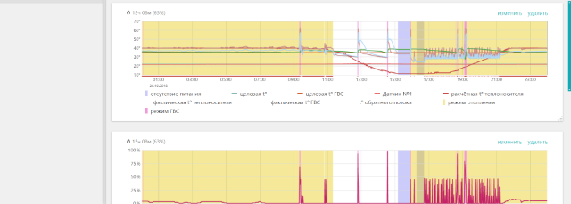
Еще раз прошу помощи! Оказалось, проблема не исчезла. котел продолжает себя вести вот таким образом - как на картинках. Вместо того, чтобы за счет модуляции слабо греть теплоноситель - он включает горелку на 50%, быстро нагревает теплоноситель и выключается по температуре теплоносителя. интересно, что периодами ведет себя нормально - включив модуляцию на минимум - 3-5-7% и регулируя работу именно за счет модуляции. Подскажите, в какую сторону смотреть. Какие параметры крутить. что настраивать?
-
BAXI-Ural
- Представитель BAXI

- Сообщения: 4493
- Зарегистрирован: 07 авг 2012, 18:49
- Откуда: Екатеринбург
- Благодарил (а): 6 раз
- Поблагодарили: 374 раза
- Возраст: 56
прерывистая работа котла Luna Duo tech с контроллером Zont
Снять перемычку, Р10=00...
Zont формирует уставку температуры теплоносителя и делает запрос на включение/отключение по комнатной температуре.
Отправлено спустя 2 минуты 39 секунд:
При Р10=02 c пермычкой - работа до достижения и поддержания заданной с Zont температуры теплоносителя
Zont формирует уставку температуры теплоносителя и делает запрос на включение/отключение по комнатной температуре.
Отправлено спустя 2 минуты 39 секунд:
При Р10=02 c пермычкой - работа до достижения и поддержания заданной с Zont температуры теплоносителя
Ярослав Грабик
технический специалист BAXI, Екатеринбург
технический специалист BAXI, Екатеринбург
-
kaspb
- Новичок
- Сообщения: 8
- Зарегистрирован: 06 апр 2018, 09:15
- Откуда: St.-Petersburg
- Мой котел: Luna Duo tech 28
прерывистая работа котла Luna Duo tech с контроллером Zont
Спасибо за ответ! До октября перемычки не было F10 стоял параметр 00 - при этом также наблюдалась эпизодически такая же прерывистая работа. После установки перемычки и параметра 02 - по-сути как показало время - ничего не изменилось - также 1 раз в день котел начинал работать прерывисто. Но, местами, работал как положено - постоянно нагрев теплоносителя с изменением модуляции. Последние же 2 дня ведет себя как на принт-скрине которые я прислал выше. Попробую снять перемычку, но насколько это решит проблему с учетом предыдущего опыта. Может, проблема где-то в другом месте? почему котел не адаптирует модуляцию на 3-4-5% а сразу врубает 50% и спустя минуту - останавливает нагрев.
-
BAXI-Ural
- Представитель BAXI

- Сообщения: 4493
- Зарегистрирован: 07 авг 2012, 18:49
- Откуда: Екатеринбург
- Благодарил (а): 6 раз
- Поблагодарили: 374 раза
- Возраст: 56
прерывистая работа котла Luna Duo tech с контроллером Zont
По вашей картинке вообще ничего не видать...
Снимите показания уставки и действующей температуры одновременно...
Снимите показания уставки и действующей температуры одновременно...
Ярослав Грабик
технический специалист BAXI, Екатеринбург
технический специалист BAXI, Екатеринбург
-
BAXI-Ural
- Представитель BAXI

- Сообщения: 4493
- Зарегистрирован: 07 авг 2012, 18:49
- Откуда: Екатеринбург
- Благодарил (а): 6 раз
- Поблагодарили: 374 раза
- Возраст: 56
прерывистая работа котла Luna Duo tech с контроллером Zont
Все равно хреново видно...
Отправлено спустя 1 минуту 36 секунд:
А вернее - нихрена...
Отправлено спустя 1 минуту 36 секунд:
А вернее - нихрена...
Ярослав Грабик
технический специалист BAXI, Екатеринбург
технический специалист BAXI, Екатеринбург
-
kaspb
- Новичок
- Сообщения: 8
- Зарегистрирован: 06 апр 2018, 09:15
- Откуда: St.-Petersburg
- Мой котел: Luna Duo tech 28
прерывистая работа котла Luna Duo tech с контроллером Zont
Установленная температура 22.0. Фактическая 21.8 т.е появляется на границе значений.
Или нужны данные по темп теплоносителя? Тогда так: рассветная 29.9 фактическая, 29.6
Или нужны данные по темп теплоносителя? Тогда так: рассветная 29.9 фактическая, 29.6
Последний раз редактировалось kaspb 23 окт 2018, 17:04, всего редактировалось 1 раз.
-
BAXI-Ural
- Представитель BAXI

- Сообщения: 4493
- Зарегистрирован: 07 авг 2012, 18:49
- Откуда: Екатеринбург
- Благодарил (а): 6 раз
- Поблагодарили: 374 раза
- Возраст: 56
прерывистая работа котла Luna Duo tech с контроллером Zont
А по теплоносителю? Посмотреть бы эти графики в хорошем разрешении
Отправлено спустя 41 минуту 3 секунды:
Короче, я бы хотел видеть эти графики(таблицы) в высоком разрешении, то по вашим показаниям никаких выводов сделать нельзя...
Отправлено спустя 41 минуту 3 секунды:
И что вам не нравится?kaspb писал(а): 23 окт 2018, 17:01 становленная температура 22.0. Фактическая 21.8 т.е появляется на границе значений.
Или нужны данные по темп теплоносителя? Тогда так: рассветная 29.9 фактическая, 29.6
Короче, я бы хотел видеть эти графики(таблицы) в высоком разрешении, то по вашим показаниям никаких выводов сделать нельзя...
Ярослав Грабик
технический специалист BAXI, Екатеринбург
технический специалист BAXI, Екатеринбург
-
kaspb
- Новичок
- Сообщения: 8
- Зарегистрирован: 06 апр 2018, 09:15
- Откуда: St.-Petersburg
- Мой котел: Luna Duo tech 28
прерывистая работа котла Luna Duo tech с контроллером Zont
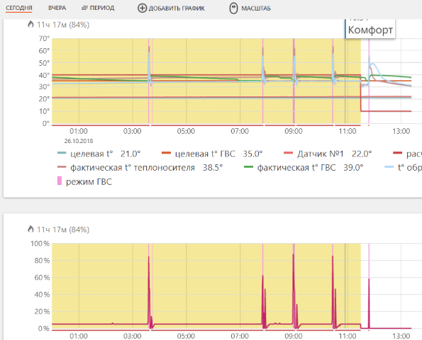
Спасибо! Надеюсь из pdf print scren будет лучше понятно
- Вложения
-
Baxi_graph.pdf- (594.74 КБ) 243 скачивания
-
BAXI-Ural
- Представитель BAXI

- Сообщения: 4493
- Зарегистрирован: 07 авг 2012, 18:49
- Откуда: Екатеринбург
- Благодарил (а): 6 раз
- Поблагодарили: 374 раза
- Возраст: 56
прерывистая работа котла Luna Duo tech с контроллером Zont
Глядя на графики и на ваше беспокойство хочется сказать : "не мешайте технике работать". Котел работает так, как вы от него требуете и сообразно условиям эксплуатации...
Кстати! Сообщите какие отопительные нагрузки у вас: расчетные теплопотребление и объемы циркуляции, гидравлическую схему (расчет был?)
Отправлено спустя 1 минуту 12 секунд:
Что -то мне кажется что с циркуляцией у вас не ладно...
Кстати! Сообщите какие отопительные нагрузки у вас: расчетные теплопотребление и объемы циркуляции, гидравлическую схему (расчет был?)
Отправлено спустя 1 минуту 12 секунд:
Что -то мне кажется что с циркуляцией у вас не ладно...
Ярослав Грабик
технический специалист BAXI, Екатеринбург
технический специалист BAXI, Екатеринбург
-
Gidravlik
- Бывалый
- Сообщения: 68
- Зарегистрирован: 20 апр 2018, 22:44
- Откуда: Глубинка
- Поблагодарили: 10 раз
прерывистая работа котла Luna Duo tech с контроллером Zont
Возможны котел проводит тесты, как при первом пуске на тип газа? Сам гадаю)
-
BAXI-Ural
- Представитель BAXI

- Сообщения: 4493
- Зарегистрирован: 07 авг 2012, 18:49
- Откуда: Екатеринбург
- Благодарил (а): 6 раз
- Поблагодарили: 374 раза
- Возраст: 56
прерывистая работа котла Luna Duo tech с контроллером Zont
Кстати да...
Ярослав Грабик
технический специалист BAXI, Екатеринбург
технический специалист BAXI, Екатеринбург
-
kaspb
- Новичок
- Сообщения: 8
- Зарегистрирован: 06 апр 2018, 09:15
- Откуда: St.-Petersburg
- Мой котел: Luna Duo tech 28
прерывистая работа котла Luna Duo tech с контроллером Zont
Спасибо за версии. Что было опробовано из настроек:
- выбирал кривую с управлением по температурному датчику (без датчика, с данными из интернет),
- пытался ограничить модуляцию в настройках
- изменял макс температуру теплоносителя в настройках
- менял настройки циркуляции на коллекторах
ничего из этого не помогало.
Сейчас после ряда итераций с настройками 2-й день котел работает как полагается (в моем понимании)))) - модуляция на уровне 5% постоянно дает в систему ровное кол-во тепла (без пиков и остановок)
Установлен параметр гистерезиса в 1 градус. Поэтому котел в малом режиме "топит" пол дня и потом пол дня "стоит"- ждет падения температуры.
Подозрения что было не так:
- жесткие рамки гистерезиса (0,2 град)
- сильно ограниченная с точки зрения запуска котла температура теплоносителя (до 30 град), сейчас расширена до 40 град.
- убрал управление по уличной температуре, поскольку этот параметр ограничивал температуру теплоносителя до 30 град - вызывая "перегрев" относительно макс. установленной и остановки - пуски котла.
Вероятно все банально и понятно профессионалам ))) но у меня заняло несколько дней пока я до этого дошел)))))
- выбирал кривую с управлением по температурному датчику (без датчика, с данными из интернет),
- пытался ограничить модуляцию в настройках
- изменял макс температуру теплоносителя в настройках
- менял настройки циркуляции на коллекторах
ничего из этого не помогало.
Сейчас после ряда итераций с настройками 2-й день котел работает как полагается (в моем понимании)))) - модуляция на уровне 5% постоянно дает в систему ровное кол-во тепла (без пиков и остановок)
Установлен параметр гистерезиса в 1 градус. Поэтому котел в малом режиме "топит" пол дня и потом пол дня "стоит"- ждет падения температуры.
Подозрения что было не так:
- жесткие рамки гистерезиса (0,2 град)
- сильно ограниченная с точки зрения запуска котла температура теплоносителя (до 30 град), сейчас расширена до 40 град.
- убрал управление по уличной температуре, поскольку этот параметр ограничивал температуру теплоносителя до 30 град - вызывая "перегрев" относительно макс. установленной и остановки - пуски котла.
Вероятно все банально и понятно профессионалам ))) но у меня заняло несколько дней пока я до этого дошел)))))
-
Andrey5
- Новичок
- Сообщения: 13
- Зарегистрирован: 29 сен 2020, 10:23
- Откуда: Нижний Новгород
- Мой котел: Baxi луна дуа тек 1.12
- Благодарил (а): 1 раз
прерывистая работа котла Luna Duo tech с контроллером Zont
А для чего нужно, что бы горелка работала всегда на мощности 5 процентов, не лучше бы что бы котел включался на 20 минут на мощность 50процентов, а потом отдыхал час.
Отправлено спустя 8 минут 29 секунд:
Например вот так
Отправлено спустя 1 минуту 10 секунд:
Забыл вводные данные, конденсатник дантек луна 1,12 отопление каркасник 90 метров, только теплый пол. Один этаж.
Отправлено спустя 8 минут 29 секунд:
Например вот так
Отправлено спустя 1 минуту 10 секунд:
Забыл вводные данные, конденсатник дантек луна 1,12 отопление каркасник 90 метров, только теплый пол. Один этаж.
-
Steamboy
- Гуру
- Сообщения: 1290
- Зарегистрирован: 18 апр 2013, 14:52
- Откуда: Россия
- Мой котел: Baxi Nuvola 3 B40 240 Fi
- Благодарил (а): 31 раз
- Поблагодарили: 194 раза
- Возраст: 48
прерывистая работа котла Luna Duo tech с контроллером Zont
лучше, когда непрерывная работа на минимальной мощности. ЭкономичнееAndrey5 писал(а): 15 окт 2020, 15:18 не лучше бы что бы котел включался на 20 минут на мощность 50процентов, а потом отдыхал час.
Мои посты, это только мое мнение и оно не претендует быть единственным верным решением.
Любое решение остается за Вами.
Хотите поблагодарить нажмите лайк
Любое решение остается за Вами.
Хотите поблагодарить нажмите лайк
-
Andrey5
- Новичок
- Сообщения: 13
- Зарегистрирован: 29 сен 2020, 10:23
- Откуда: Нижний Новгород
- Мой котел: Baxi луна дуа тек 1.12
- Благодарил (а): 1 раз
прерывистая работа котла Luna Duo tech с контроллером Zont
А как поднять целевую температуру теплоносителя? Через опен терм
Отправлено спустя 4 минуты 19 секунд:
Задача что бы горелка работала долго на минимуме
Отправлено спустя 4 минуты 19 секунд:
Задача что бы горелка работала долго на минимуме
-
- Похожие темы
- Ответы
- Просмотры
- Последнее сообщение
Кто сейчас на конференции
Сейчас этот форум просматривают: нет зарегистрированных пользователей и 1 гость